|
Репитер, установка и настройка |
от 2000 руб. |
|
Распайка разъемов |
от 100 руб. |
На сегодняшний день, рынок усилителей сигналов сотовой связи представлен множеством компаний, которые предлагают свои товары во всех ценовых диапазонах. Вы можете найти как дешёвое оборудование, для усиления связи в маленьком гаражном боксе, так и для прокладки магистральной линии связи или покрытия торгового центра. Но так ли всё безоблачно на самом деле?
Как известно, двигатель любого бизнеса – это прибыль. И каждый из поставщиков и продавцов оборудования ищет свои способы увеличения выручки. Некоторые делают это за счёт увеличения объёмов продаж, грамотной логистики или увеличения наценки. Другие – уменьшают себестоимость оборудования. Третьи – комбинируют всё вышеуказанное.
Компания Мелдана пошла по пути улучшения качества товара и уменьшения логистических издержек, но сохранения адекватной себестоимости оборудования для сохранения качества характеристик. Другие поставщики, наоборот, занижают качество изделий на столько, что данные в паспорте изделия становятся просто цифрами на бумаге и не более.
Как пример, возьмём несколько трёх-диапазонных репитеров сигналов сотовой связи с рабочими частотами 1800 МГц, 2100 МГц и 2600 МГц. Часть из них является товаром нескольких известных компаний, представленных на рынке, а один – изделие компании Мелдана.
Заявленные производителями характеристики идентичны и представлены в таблице ниже:
|
|
Репитер No-name-1800-2100-2600 |
Репитер ML-R2-1800-2100-2600 |
||
|
Данные параметров |
Uplink |
Downlink |
Uplink |
Downlink |
|
Частотный диапазон |
1710 ~ 1785 МГц 1920 ~ 1980 МГц 2500 ~ 2570 МГц |
1805 ~ 1880 МГц 2110 ~ 2710 МГц 2620 ~ 2690 МГц |
1710 ~ 1785 МГц 1920 ~ 1980 МГц 2500 ~ 2570 МГц |
1805 ~ 1880 МГц 2110 ~ 2710 МГц 2620 ~ 2690 МГц |
|
Коэффициент усиления |
65±2dB |
70±2dB |
65±2dB |
70±2dB |
|
Выходная мощность |
23±2dBm |
23±2dBm |
||
|
Площадь действия в помещениях |
600 м2 |
600 м2 |
||
В паспортах на оба устройства указан коэффициент усиления 70 дБ ±2 дБ для восходящей линии связи (uplink) и 75 дБ ±2 дБ для нисходящий линии связи (downlink). Заявленная выходная мощность обоих репитеров, на уровне 23 дБм ±2 дБм.
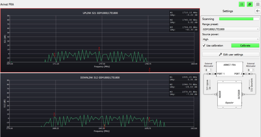
Проверим на практике, соответствуют ли эти показатели действительности. В качестве устройства для анализа характеристик применяется спектроанализатор ARINST FRA с программным обеспечением актуальной версии.
Перед началом работы откалибруем устройство, а затем подключим поочерёдно, сначала репитер No-name, а затем репитер МЕЛДАНА серии ML-R2. Сравнивать будем по частотным диапазонам. Начнём с 1800 МГц:

Амплитудно-частотная характеристика репитера No-name

Амплитудно-частотная характеристика репитера ML-R2-1800-2100-2600
Затем произведём замеры на частоте 2100 МГц:
Амплитудно-частотная характеристика репитера No-name

Амплитудно-частотная характеристика репитера ML-R2-1800-2100-2600
И, наконец, закончим измерения в частотном диапазоне 2600 МГц:
Амплитудно-частотная характеристика репитера No-name

Амплитудно-частотная характеристика репитера ML-R2-1800-2100-2600
Результаты тестирования показали, что репитер No-name в реальности имеет усиление на 20 дБ ниже заявленным в паспорте значениям. И, в случае установки данного устройства площадь покрытия окажется значительно меньше, соответственно конечный пользователь не получит желаемого эффекта.
Вторым нюансом частотной характеристики репитера можно считать её соответствие частотным диапазонам, которые используют операторы сотовой связи в Вашем регионе. Согласитесь, неприятно, когда оборудование куплено, работает, но связь появилась у всех Ваших соседей, а Вы сами как сидели без неё, так и сидите.
Как пример работы репитера только на части диапазона можно использовать изделие одной популярной торговой площадки. В паспорте устройства заявлено усиление 20 дБ на всём диапазоне частот:

Амплитудно-частотная характеристика репитера No-Name 2100 МГц
Фактически, при диагностике спектроанализатором наблюдаются разовые пики, на которых данное значение достигается, но в основной массе усиление значительно хуже. При установке такого оборудования на объект улучшение качества связи никто не возьмётся гарантировать.
Подобная картина наблюдается и в диапазоне 1800 МГц:

Амплитудно-частотная характеристика репитера No-Name 1800 МГц
Третьим нюансом работы усилителей сотовой связи будем считать наличие усиления в тех участках диапазона частот, где этого усиления быть не должно. Ведь смещение рабочего диапазона усилителя бывает как на уменьшение, так и на увеличение. И, в результате работы одного такого устройства может быть нарушена работа всей базовой станции оператора сотовой связи.
В такой ситуации вишенкой на торте становится отсутствие функции автоматического контроля усиления или некорректная её работа. Ибо в случае установки антенн такого репитера в зоне прямо видимости от базовой станции неизбежно возникнут проблемы в работе оборудования оператора сотовой связи.
Установка такого репитера в городской черте, вероятнее всего, приведёт к зашумлению частотного диапазона и обязательно привлечет внимание Государственной комиссии по радиочастотам (ГКРЧ) к Вашему объекту, будь то офис, торговый центр, склад или квартира.
В измеряемым параметром стала максимальная мощность сигнала на выходе репитера. В паспорте для всех устройств заявлено 20 дБм ±2 дБм, соберём стенд, где устройством контроля будет являться CellMaster MT8212B. Проверим усиление в нисходящем канале связи (DL). На вход подключим направленную антенну, а выход, через защитный аттенюатор, соединим с измерительным прибором.
В первую очередь проверим репитер ML-R2-1800-2100-2600:

Коэффициент усиления репитера ML-R2-1800-2100-2600
А затем репитер No Name:

Коэффициент усиления репитера No Name
Результаты измерений показывают, существенную разницу между показателями репитеров No Name и ML-R2-1800-2100-2600. Устройство компании Мелдана соответствует заявленным характеристикам, а вот устройство одной известной компании с поставленной задачей не справилось. Максимальный уровень сигнала ниже заявленного уровня на 6 дБм. А это значит, что приём такого сигнала будет в четыре раза хуже, чем должен был быть.
Как Вы сами только что убедились, некоторые производители активного оборудования для усиления сотовой связи намеренно завышают технические характеристики своей продукции в рекламных буклетах и паспортах на изделия, вводя тем самым своих клиентов в заблуждение, для повышения выручки.
В отличие от них, компания Мелдана гарантирует качество своей продукции и соответствие параметров усиления заявленным значениям. Всё оборудование проходит дополнительный контроль перед отправкой клиентам и имеет сертификаты качества. Также, на всё оборудование предоставляется гарантия. Имеется послегарантийное обслуживание.
А если вы ещё не рассчитали, какое количество оборудования и кабеля вам необходимо, компания Мелдана может предоставить весь комплекс услуг по проектированию и монтажу систем усиления сигналов сотовой связи любой сложности.
